Đối với các lập trình viên, quản trị hệ thống hay bất kỳ ai làm việc với server hoặc ứng dụng backend, việc theo dõi tài nguyên, trạng thái server, và container là nhiệm vụ quan trọng nhưng thường phức tạp. Lúc này, những công cụ như Beszel xuất hiện như một giải pháp nhẹ nhàng, dễ dùng để trực quan hóa mọi thông tin thời gian thực ngay trên dashboard web thân thiện.
Beszel là gì? Đây là công cụ mã nguồn mở giúp bạn giám sát, quản lý và trực quan hóa dữ liệu server, Docker container qua giao diện Dashboard đẹp, tích hợp cảnh báo và lưu lịch sử. Beszel hỗ trợ nhiều framework, dễ cài đặt, tối ưu cho môi trường riêng tư (không bắt buộc public internet), và phù hợp cả cho cá nhân lẫn doanh nghiệp. Được phát triển tại GitHub Beszel, nó ngày càng được cộng đồng DevOps yêu thích nhờ tính năng đa người dùng, tích hợp OAuth, backup tự động và API mở rộng.
Bài viết này sẽ giúp bạn nắm rõ cách cài đặt Beszel, sử dụng dashboard, xử lý lỗi và các mẹo tối ưu hóa cho người mới bắt đầu.

Beszel là gì?
Beszel là hệ thống quản lý và giám sát server thời gian thực với kiến trúc gồm hub (dashboard web) và agent (cài trên từng server cần giám sát).
Các tính năng nổi bật:
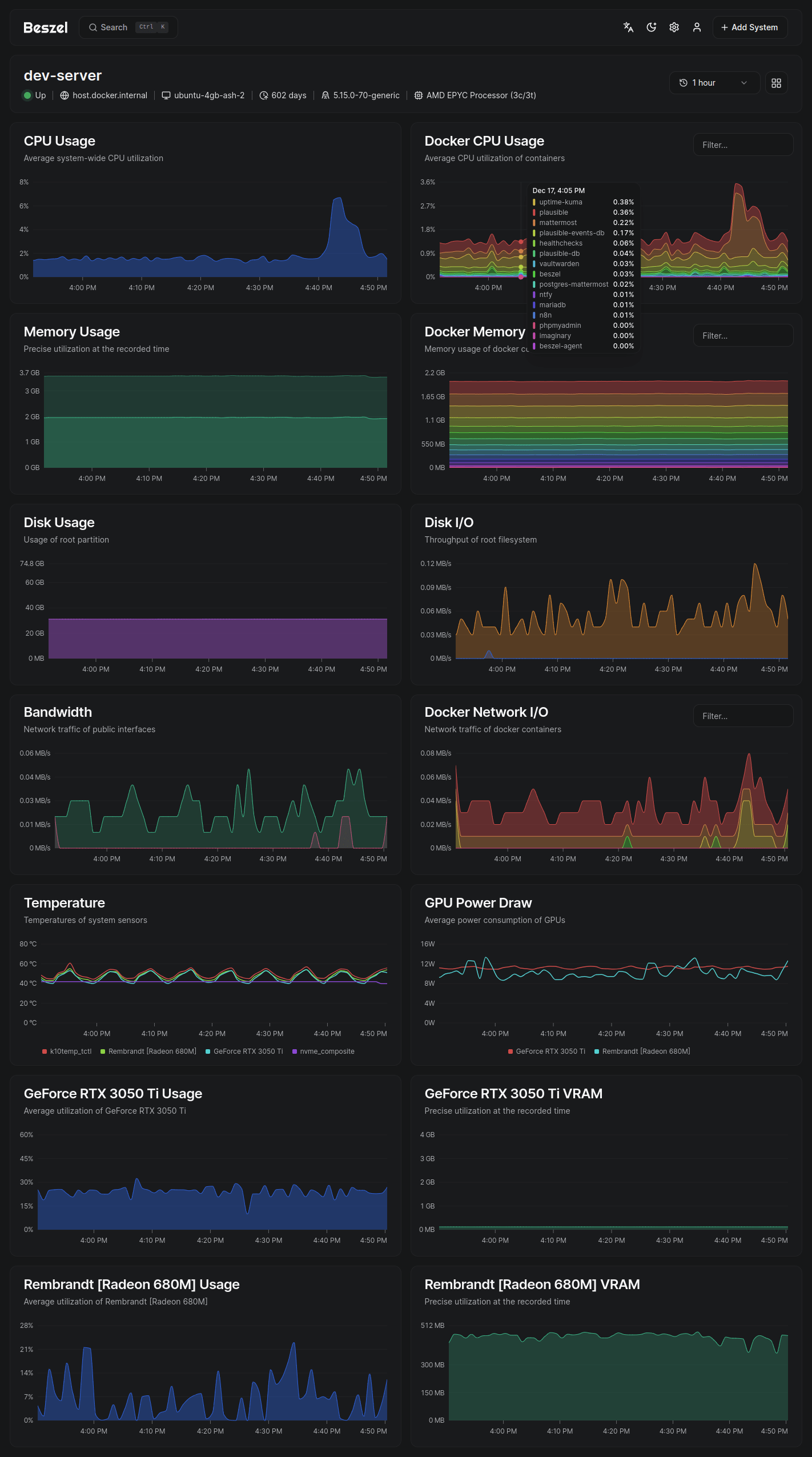
- Dashboard web thời gian thực: Xem CPU, RAM, ổ cứng, network của nhiều server/container trên một màn hình duy nhất.
- Hỗ trợ Docker/Podman: Thu thập thông tin tài nguyên của từng container cụ thể.
- Cảnh báo tùy chỉnh: Thiết lập thông báo khi CPU, RAM, disk, băng thông, hoặc nhiệt độ vượt ngưỡng.
- Lịch sử dữ liệu: Lưu lại dữ liệu theo dõi giúp phân tích xu hướng hoặc troubleshooting.
- Quản lý đa user, phân quyền admin: Mỗi user tự quản lý hệ thống của mình, admin có thể chia sẻ hệ thống giám sát.
- Xác thực OAuth/OIDC: Hỗ trợ nhiều nhà cung cấp (Google, GitHub…), bỏ xác thực mật khẩu nếu muốn.
- Backup tự động: Lưu trữ backup lên disk hoặc S3 và khôi phục dễ dàng.
- API mở rộng: Kết nối với các ứng dụng khác, cho phép xây dựng widget tùy chỉnh hoặc tích hợp vào workflow DevOps.
- Dễ thiết lập và bảo mật: Không cần phải mở service ra Internet vẫn có thể theo dõi, phù hợp lab cá nhân, homelab hoặc doanh nghiệp nhỏ.
Beszel phù hợp cho:
- Lập trình viên backend, DevOps cần monitor resource nhanh gọn.
- Quản trị viên IT, doanh nghiệp nhỏ muốn quản lý nhiều server/container.
- Người mới tập theo dõi hệ thống hoặc làm dashboard phân tích dữ liệu streaming.
Hướng dẫn cài đặt Beszel
1. Yêu cầu hệ thống
- OS: Linux, MacOS (hỗ trợ Windows thông qua Docker/WSL).
- RAM: >= 512MB cho hub, 128MB cho agent.
- Có Docker hoặc Go (nếu dùng binary).
- Quyền admin hoặc sudo trên server cần cài đặt agent.
2. Cách cài đặt Beszel Hub (Dashboard)
Cách 1: Cài bằng Docker (Khuyến khích)
# Tải Beszel image và chạy hub (port 8090 - có thể đổi)
docker run -d \
--name beszel-hub \
-p 8090:8090 \
-v beszel_data:/data \
ghcr.io/henrygd/beszel:latest- Truy cập dashboard: http://localhost:8090
Cách 2: Cài bằng Binary
# Tải binary về server (Linux/amd64)
wget https://github.com/henrygd/beszel/releases/latest/download/beszel-linux-amd64
chmod +x beszel-linux-amd64
./beszel-linux-amd64 serve --http "0.0.0.0:8090"Khởi động cùng hệ thống (systemd)
sudo nano /etc/systemd/system/beszel.service
# Dán nội dung:
[Unit]
Description=Beszel Hub
After=network.target
[Service]
Type=simple
Restart=always
RestartSec=3
User=root
WorkingDirectory=/path/to/beszel/
ExecStart=/path/to/beszel/beszel-linux-amd64 serve --http "0.0.0.0:8090"
[Install]
WantedBy=multi-user.targetsudo systemctl daemon-reload
sudo systemctl enable beszel.service
sudo systemctl start beszel.service3. Cài đặt Agent trên server cần giám sát
Cách 1: Dùng Docker
docker run -d \
--name beszel-agent \
-e BESZEL_HUB_URL="http://<IP HUB>:8090" \
ghcr.io/henrygd/beszel-agent:latestCách 2: Dùng script/binary nhanh (Linux)
curl -sL https://get.beszel.dev/agent.sh | bash
# Chỉ cần điền thông tin hub URL khi script hỏiCách 3: Homebrew & Scoop (Mac, Windows)
brew install henrygd/beszel/beszel-agent
# Hoặc trên Windows
scoop install beszel-agent4. Xử lý lỗi phổ biến
- Không kết nối được hub/agent: Kiểm tra firewall/chứng chỉ và đúng port.
- Hub không khởi động: Kiểm tra quyền truy cập /data hoặc network.
- Agent không gửi dữ liệu: Kiểm tra biến môi trường
BESZEL_HUB_URL. - Cảnh báo không hoạt động: Xem lại cấu hình alert threshold.
Hướng dẫn sử dụng Beszel
1. Thiết lập và sử dụng dashboard
- Tạo tài khoản admin: Khi truy cập lần đầu sẽ được yêu cầu tạo user, đặt password và phân quyền.
- Thêm hệ thống giám sát: Nhấn nút \”Add System\” trên dashboard, điền tên, loại kết nối (local/socket hoặc qua agent).
- Kết nối agent: Copy token hoặc thông tin kết nối, chạy script cài agent trên máy cần giám sát.

2. Các tính năng cơ bản
- Xem biểu đồ CPU/RAM/Network/Temp: Tại dashboard sẽ hiện đồ thị lịch sử, bạn chọn thời gian hiển thị (1h, 24h, 7 ngày).
- Đa dạng widgets: Pin/ghim các widget như CPU, Memory, Container stats lên trang chính.
- Theo dõi Docker container: Xem từng container hoạt động như thế nào (CPU, RAM, trạng thái…).
- Thiết lập cảnh báo: Vào phần Alert settings để chọn ngưỡng cảnh báo cho từng hệ thống, thông báo sẽ xuất hiện nổi bật trên dashboard hoặc được gửi qua email/notification.
- Quản lý multi-user: Mỗi user có thể quản lý nhiều hệ thống. Admin phân quyền và chia sẻ dashboard cho user khác.
- Backup và restore: Tự động backup dữ liệu ra ổ cứng hoặc S3, khôi phục khi cần.

3. Mẹo tối ưu hoá quá trình sử dụng
- Sử dụng OAuth/OIDC để đảm bảo bảo mật, hạn chế mật khẩu máy chủ lộ diện.
- Sử dụng Docker để dễ nâng cấp, rollback khi có bản mới.
- Tận dụng API tích hợp vào home lab, hệ thống dev hay CI/CD pipeline.
- Nên backup data định kỳ, đặc biệt khi quản lý nhiều server.
- Tùy chỉnh theme dark/light và bố cục widget để phù hợp mục đích sử dụng.

Beszel là giải pháp monitoring thời gian thực mã nguồn mở vượt trội cho lập trình viên và sysadmin hiện đại. Tại sao nên thử Beszel?
- Cài đặt dễ, tích hợp linh hoạt, bảo mật cao.
- Quản lý nhiều server, container từ một dashboard đẹp mắt.
- Hỗ trợ cảnh báo, backup, phân quyền đa user và mở rộng với API.
- Phù hợp cả cho cá nhân, doanh nghiệp nhỏ, home lab hoặc devops có nhu cầu giám sát hệ thống.
Hãy truy cập GitHub Beszel và thử trải nghiệm ngay hôm nay! Nếu thấy hữu ích, hãy chia sẻ bài viết này hoặc theo dõi blog để nhận thêm hướng dẫn công nghệ mới!








